比特币今日价格

操作指南:融资1.8亿美元,Farcaster的节点如何搭建?

操作指南:融资1.8亿美元,Farcaster的节点如何搭建?缩略图

原文作者:大赌哥(X:@y 95277777)

Farcaster 是一个去中心化的社交网络,它使开发人员能够构建新颖的社交网络。它是一个可以支持许多客户端的开放协议,就像电子邮件一样。用户将始终可以自由地在应用程序之间移动其社交身份,开发人员将始终可以自由地在网络上构建具有新功能的应用程序。

2024 年 05 月 21 日,Farcaster 完成 1.5 亿美元 A 轮融资,估值为 10 亿美元。

2022 年 07 月 13 日,Farcaster 完成 3000 万美元种子轮融资。

引言自 Rootdata。

本指南将逐步引导你完成 Farcaster 节点的搭建过程。你将学习如何:

  • 注册 farcaster

  • 注册 Rpc 服务商

  • 完成 Farcaster 节点搭建

前置条件:一个 Warpcast 账户,对应 ETH 以及 OP RPC

推荐运行配置:

  • 项目属于节点运行类,非挖矿

  • 16 G 运行内存

  • 4 核或更多 CPU

  • 300 GB+ 硬盘空间

  • 需要开放 2281 – 2283 端口

  • 安装涉及 bash 脚本,需要使用 Ubuntu 或者 Mac OS,Windows 可以安装 操作

如果你还没有 VPS,可以参考购买。

以下是 Farcaster 账户注册步骤,已有账户的用户,请往下跳转:

示例为安卓平台,IOS 步骤类似

1.前往 google play 下载 Warpcast

操作指南:融资1.8亿美元,Farcaster的节点如何搭建?

2.创建 Warpcast 账户

操作指南:融资1.8亿美元,Farcaster的节点如何搭建?

操作指南:融资1.8亿美元,Farcaster的节点如何搭建?

操作指南:融资1.8亿美元,Farcaster的节点如何搭建?

3.获取你的账户 FID

操作指南:融资1.8亿美元,Farcaster的节点如何搭建?

操作指南:融资1.8亿美元,Farcaster的节点如何搭建?

以下是 RPC 服务商 ZAN.TOP 注册步骤 :

1.进入官网点击 log in :

操作指南:融资1.8亿美元,Farcaster的节点如何搭建?

操作指南:融资1.8亿美元,Farcaster的节点如何搭建?

操作指南:融资1.8亿美元,Farcaster的节点如何搭建?

操作指南:融资1.8亿美元,Farcaster的节点如何搭建?

操作指南:融资1.8亿美元,Farcaster的节点如何搭建?

接下来是 Farcast 节点搭建过程:

1.使用脚本直接安装

wget -O farcaster.sh https://raw.githubusercontent.com/a 3165458/Farcaster/main/Farcaster.sh chmod +x farcaster.sh ./farcaster.sh

操作指南:融资1.8亿美元,Farcaster的节点如何搭建?

操作指南:融资1.8亿美元,Farcaster的节点如何搭建?

操作指南:融资1.8亿美元,Farcaster的节点如何搭建?

操作指南:融资1.8亿美元,Farcaster的节点如何搭建?

同步完成后,运行日志如下图:

操作指南:融资1.8亿美元,Farcaster的节点如何搭建?

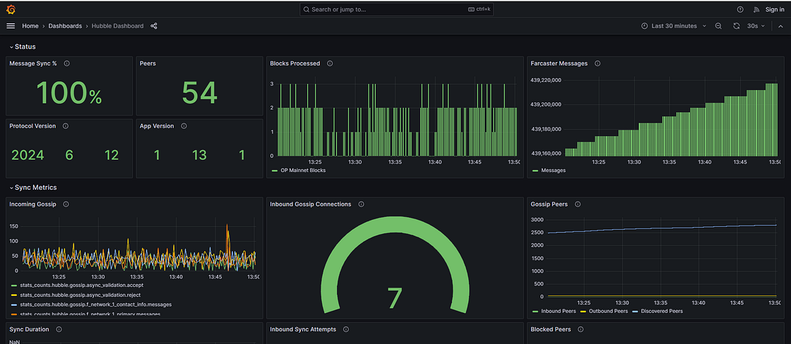
同时可以通过浏览器访问对应 设备 IP: 3000 端口,来查看运行状况:

操作指南:融资1.8亿美元,Farcaster的节点如何搭建?

Farcaster 节点搭建到此结束。

发表回复

您的邮箱地址不会被公开。 必填项已用 * 标注